>項目檔案
項目名稱:滕州監獄能耗在線監測系統NHZXJC-V2.0
項目類型:能耗在線監測NHZXJC-V2.0
建筑業主:滕州監獄
施工單位:山東三水智能化工程有限公司
項目采購設備:能耗在線監測系統NHZXJC-V2.0 1套,數據采集器NHCJ-B102DR-II 10套,輔材1批。
>項目簡介
項目介紹:
山東省滕州監獄始建于1984年2月。自建獄以來,監獄認真貫徹執行黨的監獄工作方針,秉承“認真無價、求是創新”的精神,突出安全穩定首位意識,健全責任機制,完善管理制度,堅持公正執法,多年保持執法“零差錯”,實現了自建獄以來連續38年無罪犯脫逃,防逃工作走在全國監獄前列。圍繞教育改造中心任務,持續創新教育改造方法和措施。充分利用墨子故里的文化優勢,打造“學墨家經典、育社會新人”品牌,大力實施“立德樹人、心理矯治、技能培訓、幫教救助”工程,教育效果明顯提升,罪犯改好率在95%以上。大力推進“政治建警、文化育警、科技強警”戰略,培養鍛造了一支境界高、能力強、形象好的警察隊伍,全獄警察職工共受到省部級記功、表彰70余人次,監獄先后榮立集體一等功6次,二等功10次,創建并榮獲“全國青年文明號”兩個,連續24年保持“部級現代化文明監獄”和“省級文明單位”榮譽稱號,被山東省委省政府評為“山東省政法系統先進集體”。
本系統建設是監獄積極響應、構建現代化監獄的重要措施,通過對監獄內各設備、各區域、各建筑的水、電、氣、熱等能耗在線監測和可視化展示,實現對監獄能耗數據的有效、真實掌握,響應碳達峰、碳中和目標的需求,提高監獄能效水平。
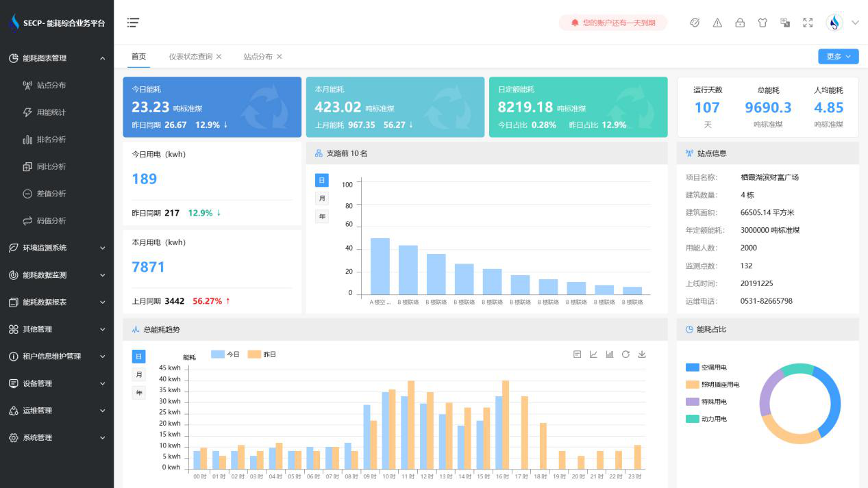
能耗在線監測系統NHZXJC-V2.0界面:

能耗在線監測系統NHZXJC-V2.0架構:
建筑能耗監測系統多采用分布式結構,按功能或區域進行劃分,模塊化設計。整個系統一般分為三層,即主控層(站控管理層)、中間層(網絡通訊層)和現場層(現場設備層)。
1. 站控管理層
站控管理層針對能耗在線監測系統的管理人員,是人機交互的直接窗口,也是系統的最上層部分。主要由系統軟件和必要的硬件設備,如工業級計算機、打印機、UPS電源等組成。能耗在線監測系統軟件具有良好的人機交互界面,對采集的現場各類數據信息計算、分析與處理,并以圖形、數顯、聲音等方式反映現場的運行狀況。
2. 網絡通訊層
通訊層主要是由通訊管理機、以太網設備及總線網絡組成。該層是數據信息交換的橋梁,負責對現場設備回送的數據信息進行采集、分類和傳送等工作的同時,轉達上位機對設備的各種控制命令。
3. 現場設備層
現場設備層是數據采集終端,主要由智能儀表組成,采用具有高可靠性、帶有現場總線鏈接的分布式I/O控制器構成數據采集終端,向數據中心上傳存儲的建筑能耗數據。
以下是項目施工圖:


