項目名稱:牟平龍泉鎮政府能耗監測系統
項目類型:能耗監測
建筑業主:牟平龍泉鎮政府
施工單位:山東三水智能化工程有限公司
項目采購設備:能耗監測系統1套,能耗數據采集器1臺,輔材1批。
項目介紹:
牟平區,位于膠東半島東部,因處牟山之陽平川地而得名,是一座山海相依的生態宜居之城,是一座動能充沛的現代宜業之城,是一座引人入勝的休閑宜游之城,是一座前景廣闊的開放宜商之城。地處煙臺市東部,擁有45.1萬人口、65公里海岸線,總面積1511平方公里,占煙臺市區總面積50%以上。
牟平龍泉鎮政府負責全鎮各部門之間的協調工作。牟平區龍泉鎮政府將團結帶領全鎮廣大干部群眾在區委、區政府及鎮黨委的堅強領導下,深入學習貫徹習近平新時代中國特色社會主義思想和黨的十九大精神,協調推進“鄉村振興”戰略布局,秉承“實干當先、創優爭先”的工作作風,不忘初心、牢記使命,加快打造中國北方休閑旅游溫泉養生小鎮。
能耗監測系統建設背景:
根據《國家發展改革委質檢總局關于印發重點用能單位能耗在線監測系統推廣建設工作方案的通知》(發改環資〔2017〕1711號)要求,規范和指導重點用能單位能耗在線監測系統建設,按照統一標準、互聯互通、信息共享的建設原則要求,需要加快建設接入端能耗監測系統,實現與節能平臺互聯互通。
能耗監測系統建設依據和規范:
《中華人民共和國節約能源法》
《國家能耗在線監測企業端建設》
《重點用能單位能耗在線監測系統推廣建設工作方案》
《關于開展重點用能單位“百千萬”行動有關事項的通知》
《重點用能單位節能管理辦法》
《中華人民共和國計量法》
《能源計量監督管理辦法》
《萬家企業節能低碳行動實施方案》
以及其他依據和規范
建筑整體架構:

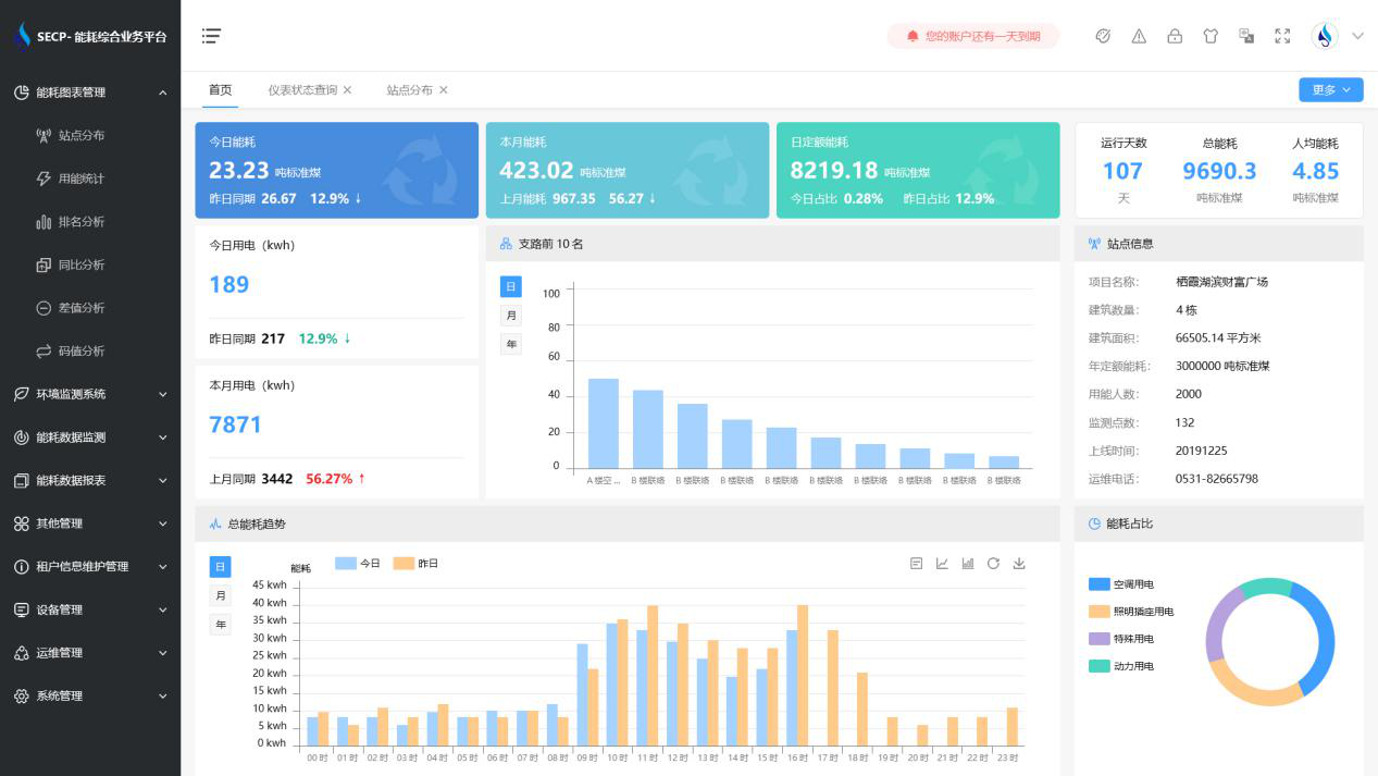
建筑能耗監測系統軟件界面圖

建筑能耗監測系統功能
1. 能耗分析
能耗分析中是對數據的圖形、圖表展示,其中包括用能統計、用能報表、排名分析、同比分析等功能。它可以分支路、分類、分項、分區域、分部門統計用能信息,查看能耗報表,用能同比分析,并進行差值分析與能耗排名分析。使得管理人員對能耗數據信息清晰明了,為節能降耗提供數據支持。
2. 租戶信息維護管理
主要是對建筑群的詳細信息(地址、編號、名稱、用能人數、建筑面積、采暖面積、建筑年份等)、區域信息、設備類型、項目信息進行管理,以便進行信息維護。
3. 設備管理
設備管理是對建筑物能源監測設備的管理,便于管理人員對能耗監測設備采集的當日數據量、運行狀態等信息了如指掌,以便及時發現異常,減少用能損失。
4. 權限管理
涵蓋角色管理、數據權限、接口權限等功能,方便不同的用戶對系統管理,并靈活配置不同權限。
5. 系統管理
系統管理可自動對缺失數據進行數據補調,不需要任何人工干預。同時支持手工補調數據,補調完成后恢復到自動補調狀態將剩余數據自動補調。系統管理確保數據成功上傳至上級平臺,讓用戶省心、放心!
建筑能耗監測系統架構圖
