
>項目檔案
項目名稱:平陰縣婦幼保健計劃生育服務中心能耗監測系統
項目類型:能耗監測
建筑業主:平陰縣婦幼保健計劃生育服務中心
施工單位:山東三水智能化工程有限公司
項目采購設備:能耗監測系統1套,采集器1臺,輔材1批。
>項目簡介
項目介紹:
平陰縣婦幼保健計劃生育服務中心,承擔全縣婦女、兒童的預防保健工作,是一所保健與臨床相結合的預防保健指導中心,為全省首批一級甲等婦幼保健站。醫院占地面積29980平方米,主要新建業務綜合樓1棟,地下1層,地上9層,總建筑面積23600平方米,擬設置床位150張。職工200人,主要包括門診、急診、婦科保健、病房和地下停車場等服務內容,配套建設水、電、暖通、消防、通訊等配套基礎設施。
本項目對水、氣、煤、油、熱(冷)量等集中采集與分析,從醫院的集中數據采集、數據管理、數據分析、能耗控制等需求出發,真正實現對其供電、供水、供氣、供熱等設備運行狀態進入無盲區、全參數實時監測,為有效節能提供準確的數據支持和依據。
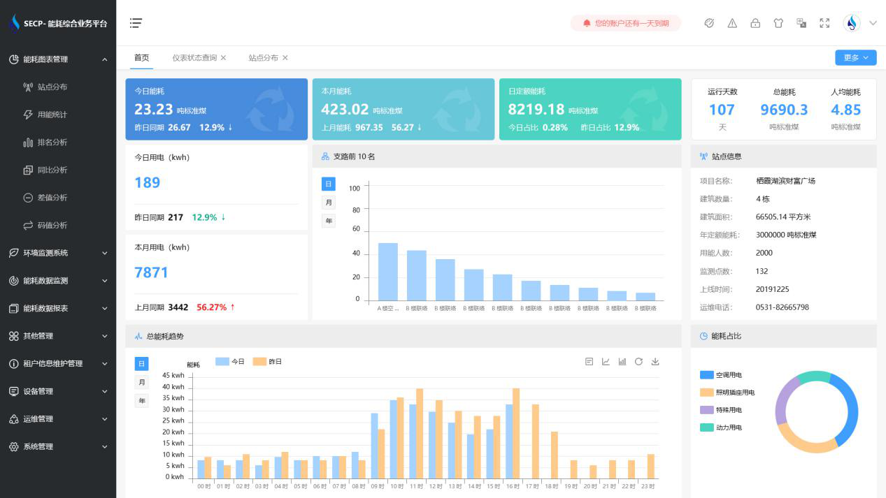
能耗監測系統軟件界面:

能耗監測系統功能:
1. 實時監測所有建筑低壓總進線、總進水管、總暖氣管,獲得建筑總用電量、用水量、用氣量和用暖量,并自動折算成相應的標準煤消耗量。
2. 能耗監測系統可以根據分類能耗的支路名稱查詢用能情況,顯示當日和當月的用能峰值。
3. 通過對建筑物能耗監測系統的全參數、全過程集中管理和控制,實現公共建筑的節能運行管理功能。
4. 能耗監測系統支持報警功能,能對每一次監測的參數進行初級報警設置和高級報警設置。
以下是項目施工現場實拍圖:





