科技的發展帶來更多的智能設備,同樣也為各企業或是大型建筑更新了一批新的設備,面對大量增加的新設備管理者該如何掌握其能耗數據?本篇文章為大家介紹同樣是科技發展的產物——三水能耗監測系統,不僅能輕松實現單位內各種設備的能耗數據監測分析,還能夠以簡單的UI設計和操作讓人快速上手,讓我們一起來了解一下吧!

首先就是需要登錄系統。在登陸界面需要驗證的有三個:租戶ID、用戶名稱、密碼。只有三個同時驗證成功之后才可以登陸成功;同一個項目可以建立多個賬號,方便不同權限/功能的人進行管理。
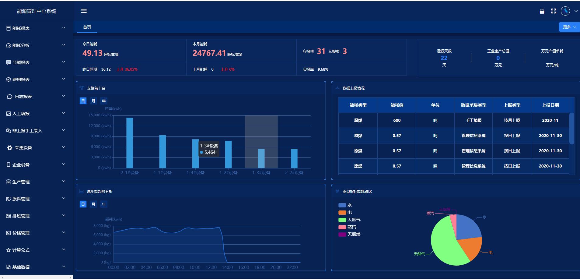
當用戶成功登陸系統之后,首先看到的是首頁的展示。首頁功能模塊主要為各級領導(廠級、車間級)提供可視化的能源綜合看板,各級領導能夠通過首頁一個畫面就能夠直觀、全面地了解企業用能情況。在首頁頂部顯示的是能耗相關的數據:今日能耗、昨日能耗、今日昨日能耗對比;本月能耗、上月能耗、本月上月能耗對比;應報項、實報項、實報率;運行天數、工業生產總值、萬元產值單耗。中間顯示的是:支路前十名(可進行日、月、年切換,方便查看數據)、上報數據情況(實時顯示當前上報情況)。下面顯示:總用能趨勢分析(可進行日、月、年切換,方便查看數據)、類型指標能耗占比(餅狀圖,顯示該企業所有能源類型的用能占比)。

除此之外還能夠顯示實時數據、歷史數據、能耗分析、能流圖、用能支路族譜、能效分析、綜合報表等各種信息。
更多三水智能化精彩文章,點擊下方鏈接立即查看:
掃碼添加微信,一對一咨詢產品、免費報價
智慧樓宇解決方案的應用場景非常廣泛,主要體現在以下幾個方面: 1、 智能照明系統:利用傳感器和控...
引入大學后勤管理系統并不是一蹴而就的,需要制定科學的實施策略。以下是一些關鍵的實施步驟: 1. 需...
能耗監測系統通過多個環節進行能耗的監測、分析與管理。其主要包括以下幾個步驟: 1. 數據采集:借助...
節能改造的方案多種多樣,主要包括以下幾種策略。 1、整體性改造: 既有建筑節能改造針對用戶需求...