隨著經濟的快速發展和城市化進程的加速,能源消耗不斷增加,導致能源資源的緊張和環境問題的日益嚴重。為了應對這一挑戰,北京市積極推進綠色發展理念,將智慧能源管理作為重要手段之一。

系統架構與組成:北京的能耗監測系統采用先進的物聯網技術和大數據分析技術,通過傳感器、數據采集設備、數據處理平臺等組成,實現對各類能源設備和能耗數據的實時監測和分析。
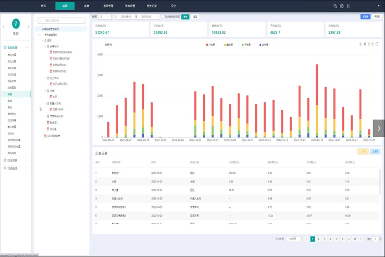
實時能耗監測:能耗監測系統實時采集各類能源設備的用能數據,包括電力、水、氣等。通過數據傳輸和處理,系統能夠實時監測并顯示能源消耗狀況,提供數據可視化界面,幫助管理人員了解能源使用情況。
數據分析與報告:能耗監測系統通過數據分析算法,對采集到的能耗數據進行處理和分析,提供能耗分析報告和趨勢預測。通過對能耗數據的深入分析,系統可以發現能源使用的問題和潛在的節能空間,并為能源管理決策提供支持。
實時監測與調控:能耗監測系統能夠實時監測能源消耗情況,及時發現能源使用異常和浪費,幫助管理人員進行及時調控和節能措施的實施,提高能源使用的效率和可持續性。
數據分析與優化:能耗監測系統通過大數據分析,發現能源使用的規律和問題,為能源管理提供決策支持。通過優化能源管理策略和調整用能模式,實現能源的合理利用和節約,進一步提高綠色發展水平。
系統集成與智能化:能耗監測系統可以與其他樓宇自動化設備進行集成,實現智能化的能源管理。如與樓宇自動控制系統、能源設備控制系統等聯動,實現對能源設備的智能控制和優化,進一步提高能源的利用效率。
北京能耗監測系統以智慧能源管理為目標,通過實時監測、數據分析和智能化控制,為北京市的綠色發展提供了有力的支持。未來,隨著技術的不斷進步,該系統將進一步完善,為北京市實現可持續發展,建設綠色低碳城市做出更大的貢獻。
掃碼添加微信,一對一咨詢產品、免費報價
智慧樓宇解決方案的應用場景非常廣泛,主要體現在以下幾個方面: 1、 智能照明系統:利用傳感器和控...
引入大學后勤管理系統并不是一蹴而就的,需要制定科學的實施策略。以下是一些關鍵的實施步驟: 1. 需...
能耗監測系統通過多個環節進行能耗的監測、分析與管理。其主要包括以下幾個步驟: 1. 數據采集:借助...
節能改造的方案多種多樣,主要包括以下幾種策略。 1、整體性改造: 既有建筑節能改造針對用戶需求...